艺恩娱数是一款电影数据的开放数据产品,由艺恩数据推出。它基于电影行业的大量数据和专业模型,提供多维度的、可视化的行业数据,以支持电影市场的决策和战略制定。艺恩娱数的应用领域包括影院院线、发行方、创作人员、投资和学术机构等。

主要功能:
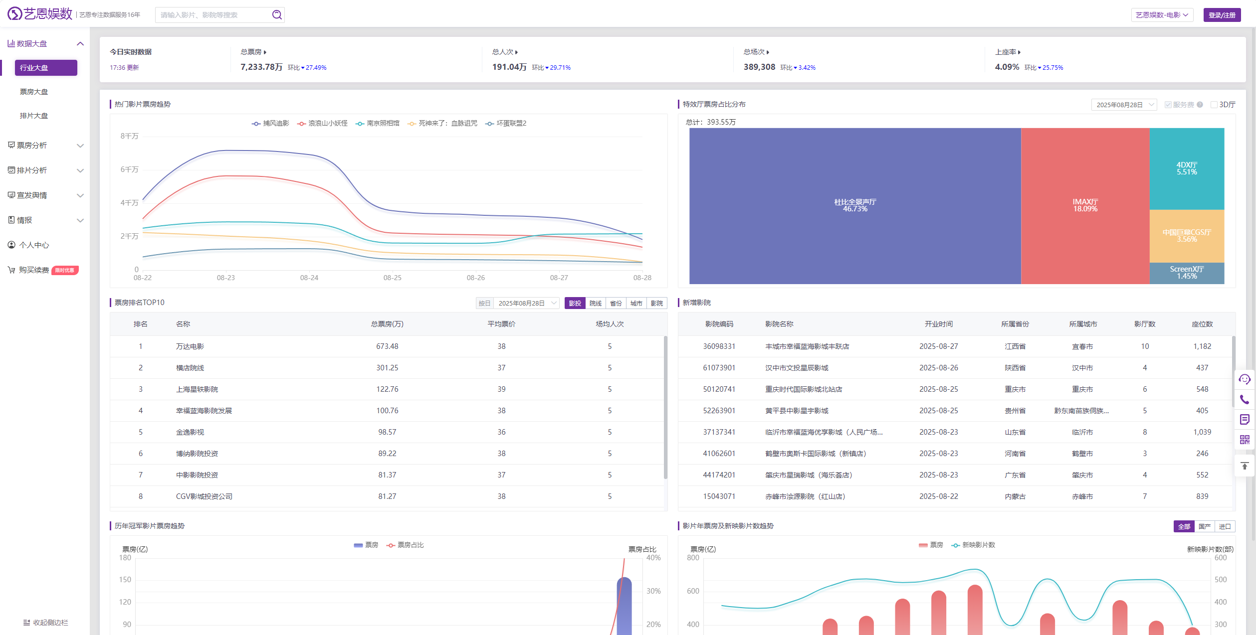
1. 电影数据全面开放:提供专业电影数据的全面开放,以降低客户数据成本,提高数据的价值,并推动业务增长。
2. 行业大盘了然于胸:提供横向和纵向的电影行业数据,包括大盘、票房、宣发、排片等各个维度。
3. 400+电影指标自由筛选:允许用户自定义数据类型,提供丰富的维度指标,同时保持数据界面的易操作性。
4. 宣发舆情早知道:基于社交舆情、作品评分、搜索热度等大数据,构建认知指数、购票指数和口碑指数,以监测营销效果和优化宣发策略。
5. 情报信息先洞察:提供独家情报板块,包括发行情报、影院情报、植入广告和行业分析等多维度信息。
6. 可视化数据强化信息传递:通过图表、词云、档期日历等可视化方式呈现数据,使关键信息一目了然。
总之,艺恩娱数是一款以开放数据为基础的轻量级电影数据产品。它满足多领域的需求,包括提供竞品比较、区域选址决策、票房表现和宣传发行策略等。该产品的数据接口易于操作,同时提供数据的可视化呈现,以便提供更完善、更便捷、更具公正性的数据内容。通过开放数据下载功能,用户可以轻松导出数据进行后续处理。